Saros DLMM에서 유동성 추가 및 제거하기
이 가이드는 Saros DLMM에서 유동성을 추가하고 제거하는 방법을 자세히 설명합니다.
Saros DLMM 풀에 유동성을 추가하면 거래 수수료를 얻을 수 있으며, 유동성을 제거하면 전략을 조정하거나 포지션을 종료할 수 있는 유연성을 제공합니다.빈 기반 아키텍처를 통해 다양한 형태(Spot, Curve, Bid-Ask)를 사용하여 유동성 분포를 맞춤화할 수 있습니다.
중요 참고사항:
유동성 모양(Liquidity Shapes): 시장 상황과 리스크 허용 범위에 따라 다양한 유동성 모양을 시도해보세요. 선택을 위해 Shapes and Strategy 문서를 참고하세요.
활동 빈(Active Bin)은 거래가 발생하는 현재 가격 범위이며, 수수료를 얻으려면 반드시 해당 구간에 유동성을 배치해야 합니다. 시장 가격이 크게 변동하면 리밸런싱해야 합니다. 자세한 내용은Manage Out-of-Range Liquidity를 참조하세요.
수수료 및 APR(Fees and APR): Fee (24H)와 APR (24H)를 모니터링하여 예상 수익을 평가하세요.
리스크(Risks): 비영구적 손실(Impermanent Loss), 스마트컨트랙트 리스크, 시장 변동성 등 자신이 감당할 수 있는 리스크를 이해해야 합니다. 감당 가능한 자금만 사용하세요.
Solana 지갑 설정하기(Set up Solana Wallet)
현재 Saros DLMM은 Coin98 Super Wallet을 사용해 연결할 수 있습니다.
멀티체인 또는 Solana 지갑을 다운로드 및 설정해야 합니다: Coin98 Super Wallet 다운로드 및 설정 가이드를 참조하세요.
가스 요금 및 SPL 표준(Gas fee and SPL standard)
Saros DLMM은 Solana 네트워크에서 운영되므로, SPL 표준을 따르는 토큰만 스왑할 수 있습니다. Saros DLMM은 거래 수수료로 SOL(SPL 표준)을 사용합니다. 따라서 Saros에서 거래하기 전에 SOL을 준비해야 합니다.
참여하려는 풀에 맞는 토큰을 지갑에 준비하세요.
유동성 추가하기 (How to Add Liquidity)
Step 1: https://dlmm.saros.xyz/pool링크를 통해 Saros DLMM 풀에 접속하거나 메뉴 바에서 Pool 탭으로 이동하세요.
Step 2: 우측 상단의 Connect Wallet 버튼을 클릭하고, 사용 지갑(Coin98)을 선택한 뒤 연결을 진행하세요.

Step 3: Pool 페이지에서 검색창을 사용해 원하는 풀을 찾거나 스크롤하여 선택한 뒤, 풀 이름을 클릭해 상세 페이지로 들어가세요.
예시: SOL/SAROS 풀

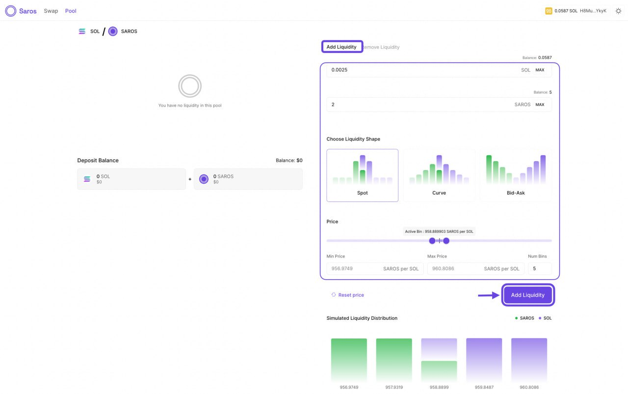
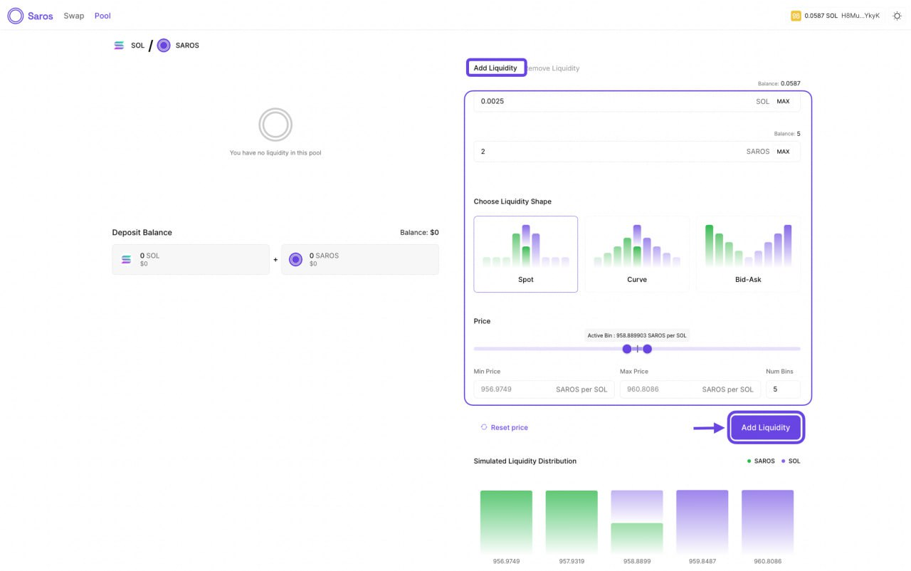
Step 4: 풀 상세 페이지에서 우측에 있는 Add Liquidity 섹션을 찾아 정보를 입력하세요.

유동성에 추가할 토큰의 수량을 입력하세요. 처음에는 작은 금액으로 시작하여 과정에 익숙해지는 것이 좋습니다.
유동성 모양 선택하세요.
Spot: 가격 구간 전체에 동일하게 분배
Curve: 현재 가격 근처에 집중 배치, 양쪽 끝으로 갈수록 점차 줄어듦
Bid-Ask: 선택한 구간의 양 끝에 집중, 중앙 부분은 상대적으로 비워둠
슬라이더를 사용해 최소/최대 가격 범위를 설정하거나, 유동성을 분배할 Bin 개수(Num Bins)를 지정할 수 있습니다.
리셋 가격(Reset Price) 클릭하면 기본값인 가장 넓은 범위(63개 Bin)로 되돌릴 수 있습니다.
시뮬레이션 유동성 분배(Simulated Liquidity Distribution) 그래프를 확인하여 가격 범위에 따른 유동성 분포를 확인하세요.
진행하기 전에 분포가 본인의 전략과 일치하는지 확인하세요.
Step 5: Add Liquidity 버튼을 클릭하여 입금을 제출하고 팝업창에서 트랜잭션을 승인하세요.
확인이 완료되면, 좌측의 Deposit Balance 섹션에서 본인의 유동성 포지션이 업데이트됩니다.

유동성 제거하기 (How to Remove Liquidity)
Step 1: https://dlmm.saros.xyz/pool에 접속하거나 메뉴 바에서 Pool 탭으로 이동한 후, 지갑을 연결하세요.

Step 2: 풀 상세 페이지에서 Deposit Balance 아래에서 본인의 유동성 포지션을 찾고, Remove Liquidity 탭으로 전환하세요.

Step 3: 제거 옵션을 선택하세요.
Remove both tokens (두 토큰 모두 제거)
Remove only the first token (첫 번째 토큰만 제거)
Remove only the second token (두 번째 토큰만 제거)
참고: 옵션 2와 3의 경우, 현재 활성 Bin보다 높은 가격의 Bin에서 토큰을 제거하게 됩니다. 활성 Bin 내의 토큰은 풀에 그대로 남습니다.
Step 4: Remove Liquidity 버튼을 클릭하고 팝업에서 트랜잭션을 승인하세요.
완료되면 토큰이 지갑으로 반환되며, 좌측의 Deposit Balance 섹션에서 포지션이 업데이트됩니다.
Last updated